°¬¸¥É­±´²©ballbet¹ÙÍø

ÖÆÀä×°±¸Ó¦Óüƻ®
¿Õµ÷ÓëÖÆÀä ÖÆÀä×°±¸Ó¦Óüƻ®
ÖÆÀä×°±¸Ó¦Óüƻ®

Ò»¡¢¹¤ÒÕÒªÇó

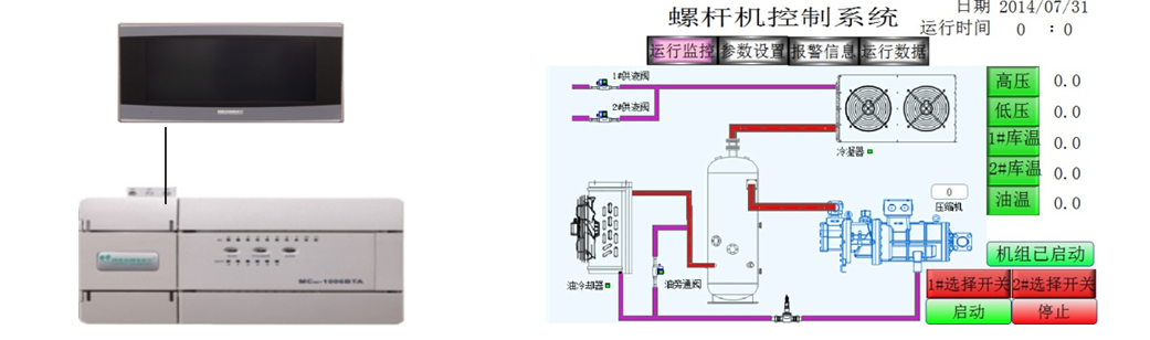
  • µ±ÏµÍ³ÊÕÂÞµ½µÄµÍѹѹÁ¦´óÓÚ´¥ÃþÆÁÉ趨µÄµÍѹÉÏÏÞѹÁ¦£¬Ñ¹Ëõ»ú»áƾ֤É趨µÄ¼ÓÔØÊ±¼ä¾ÙÐмÓÔØ£¬µÍÓÚÏÂÏÞѹÁ¦»áƾ֤É趨µÄ¼õÔØÊ±¼ä¾ÙÐмõÔØ£»

  • ÊÕÂÞµ½µÄ¸ßѹѹÁ¦´óÓÚ¸ßѹÉÏÏÞѹÁ¦£¬ÀäÄýÆ÷»áƾ֤É趨µÄ¼ÓÔØÊ±¼ä¾ÙÐмÓÔØ£¬µÍÓÚÏÂÏÞѹÁ¦»áƾ֤É趨µÄ¼õÔØÊ±¼ä¾ÙÐмõÔØ£»

  • Àä¿â·§µÖ´ïÉ趨µÄÀä¿âÆô¶¯Î¶Ȼá×Ô¶¯Æô¶¯£»

  • µ±ÓеçÁ÷¡¢ÓÍÁ÷µÈ¾¯±¨Ê±ÏµÍ³»á×Ô¶¯×èÖ¹ÊÂÇé¡£

 

¶þ¡¢ÏµÍ³¼Æ»®ÓëÓÅÊÆ

6367598819111619006080670_¸±±¾.png

  • MC100ϵÁÐÄ£ÄâÁ¿Í¨µÀÇáËÉʵÏÖ 4-20mAµçÁ÷ÊÕÂÞ

  • MC100ϵÁÐζÈÊÕÂÞͨµÀÇáËÉʵÏÖ PT100ζÈÊÕÂÞ

 

Èý¡¢×ܽá

°¬¸¥É­±´²©ballbet¹ÙÍøµçÆøMC100ϵÁÐPLC£¬ 6·ģÄâÁ¿ÊäÈë¡¢ 2·ģÄâÁ¿Êä³ö¡¢ 2· PT100ÊäÈë¡¢¿ÉÒÔÇáËÉʵÏÖζÈÊÕÂÞ£¬Ä£ÄâÁ¿ÊÕÂÞ¡£ÎÞÐèÖØ´óµÄ±à³Ì£¬Ìá¸ßÁËϵͳµÄÎȹÌÐÔ¡£

ÍøÕ¾µØÍ¼